电加热导热油锅炉
燃料选择:电力(380V)
传热介质:导热油
输出温度:最高320度,PID +/- 1度
输出效率:≥98%
输出功率:9KW-2400KW 相当于1-170万大卡/小时
出力选择:接触器/固态继电器/可控硅
——电加热导热油锅炉,又称电加热有机热载体锅炉,是以电为动力源,以导热油为导热载体,可作为320℃以下各种环境下的高温热源,广泛应用于各种需要进行高温加热或烘干的各行各业。本产品具有温度高、压力低、控温精确、热能利用率高的优点。本产品还可以选配蒸汽发生器,产生1.3MPa以下的饱和蒸汽,供用户使用。
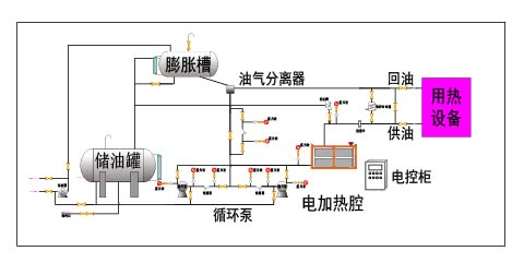
——右图是关于电加热导热油锅炉的工艺流程图,热量由浸入导热油的电加热元件产生的,以导热油为介质,使用循环泵,强行导热油进行液相循环,将热量传递给用一个或多种用热设备,经用热设备卸载后,从头经过循环泵,回到加热器,再吸收热量,传递给用热设备 ,如此周而复始,完成热量的接连传递,使被加热物体温度升高,到达加热的技术要求.
【技术特点】
1、采用导热油为热载体,导热油温度高、传热快、效率高;导热油凝固点低、沸点高,使用温度范围广;导热油热稳定性好,无腐蚀,寿命长。
2、采用导热油为热载体,工作压力低,控制方便,安全系数高且成本低。
3、采用导热油为热载体,没有水载体的腐蚀、水垢等影响,无需要类似水处理设备,节省成本。
4、整装出厂(又称整装锅炉或快装锅炉),现场只需要安置,连接用热管道,无需要复杂的现场安装过程,成本低、效率高、安全系数高。
5、可配合热水器输出热水,可配合蒸汽发生器输出蒸汽。
【基本功能】
1、进口微电脑P.I.D智能温控器(升降温速度快,温度精确稳定)
2、开机自动排气,油泵可反抽回油,回油温度检测可显示
3、隔离式电器控制箱(安全可靠寿命长)
4、一体成型国标碳素钢管路(管阻小,积碳少,加热均匀)
5、双功率加热设计(进口双组P.I.D温控器,适用广泛,节能明显)
6、优选电控配件,OMRON. FUJI. TE. LG WEST、ABB、CARLO、LS、SCHNEIDER等。
7、优选欧美高温管路元件,西德SPECK油泵(磁力泵、永不漏油)
8、安全措施,安全保护及故障显示系统完善(维修、保养无需专业人员)
【选配功能】
1、RS485通讯,可实现远程自动化管理
2、PLC控制,可靠性高,抗干扰能力强
3、吹气回油功能
4、负压系统运转
5、电控柜、管路防爆设计
6、多点温度控制机组可专业定制
7、油泵马力和加热功率可订作
8、接触器、固态继电器、可控硅等多种配置可选
【安全措施】
1、缺 媒 体:缺油少油报警指示 2、相序检测:缺相逆相报警指示
3、泵浦过载:泵浦过载报警指示 4、卡死报警:异常加热报警指示
5、管道堵塞:BY-PASS泄压回路 6、排气功能:自动(手动)排气
7、压力监测:压力异常停止加热 8、温度异常:超温自动切断电源
9、电源短路:空开脱扣断电保护 10、急停开关:紧急情况停机按钮
【应用范围】
1、在化学工业中,主要用于蒸馏、蒸发、聚合、缩合/脱乳、脂化、干燥、熔融、脱氢、强制保温以及农药、中间体、防老剂、表面活性剂、香料等合成装置的加热。
2、在油脂工业中,导热油炉主要用于油脂分解、脂肪酸蒸馏、脂化、硝化、加氢反映、浓缩、真空脱臭等装置加热。 在合成纤维工业中,导热油炉主要用于聚合、熔融、纺丝、热固、纤维整理、延伸及干燥设备的加热。
3、在造纸工业中,主要用于涂胶浆辊筒、干燥辊筒、干燥间、干燥柜、热熔融机、熔蜡锅及波纹纸加工的加热。 在塑料、橡胶工业中,主要用于热压、热延、挤压、捏合、密炼、硫化成型、喷射注塑机、胶浆搅拌机、传送带烘干机、螺杆挤压机及模具的加热和保温。
4、在空调及电气设备工业中,主要用于工厂、办公室、医院、民用建筑、宾馆的集中或分散采暖;电气设备制造业的抛光机、轧板机、真空机、烘干机、干燥室、真空室的 加热。
5、在脂肪和油漆工业中,主要用于高压釜、干燥机、蒸馏灌、蒸发设备、油漆烘干、烘烤、干燥及高温固化的加热。
6、在木材工业中,主要用于纤维板、刨花板、层压板、胶合板、饰面板的热压成型及木材烘干设备、干燥设备、涂面设备及胶合机的加热。
7、食品饲料行业,烘干、烘箱、锅加热、脱水。
8、建材施工行业,石膏板烘干、沥青加热融化、混凝土构件养护、保温、成型
9、化工油脂、食品酒饮、市政施工、建材加工、塑料生产、木材加工、金属加工、纺织洗衣、金属加工、模具成型、生活服务、禁止烟火场合的蒸汽和热水供应。
10、其它行业,加热、融化,烘干、脱水,保温、成型等工序工艺。
【执行标准】
1、严格按照国家及行业标准对锅炉进行设计、制造、组装、实验和验收,其中包括但不限于下列标准:GB/T16507《水管锅炉》、TSG G0001《锅炉安全设计监察规程》、GB/T17410《有机热载体炉》、GB50273《锅炉安装工程施工及验收规范》
2、锅炉使用的主要钢材采用20 GB/T3087,保障锅炉安全可靠。
3、按照NB/T47018选取焊材,锅炉炉管采用氩气保护全熔透焊接,焊缝按照NB/T47013《承压设备无损检验》进行X射线探伤和检验,锅炉总装完成后管组全部进行水压试验,保障每台锅炉的焊接质量达到标准。
【整装锅炉】
——整装锅炉又称快装锅炉,是我们公司提供的一项方便用户现场安装的增值服务。
1、整装锅炉是相对于传统的散装锅炉来说,传统散装锅炉在工厂生产完成后,把锅炉本体和各个组件运到现场后再组装。而整装锅炉,除基本组件外,还包含底座和支架,在出厂时,各个组件已经和底座支架完成组装和固定,在运到现场后,只需要进行整体安置、连接对外管道,相对散装锅炉大大减少了施工现场的安装时间,同时还提高了锅炉的安装质量。
2、整装锅炉结构紧凑、占地面积小、施工方便、施工成本低、安装质量高、运行效果好。
3、各种锅炉都可以整装出厂,但是由于体积和运输的原因,一般整装锅炉只限300万大卡以下的锅炉。
4、电加热锅炉由于体积比较小,一般都是整装出厂,现场只需要简单的安置就可以使用。
备注:
1. 表中参数仅供参考,因技术改进或其它原因,请以随机技术参数为准。2. 表中参数仅供选型参考,更多型号,更详细参数及相关详细图纸,请联系我们。
3. 根据用户需要,我们可以为用户进行更多的定制加工,具体请联系我们。
4. 涉及相关计算,燃料规格如下:天然气(LNG)低位发热值8,400kcal/Nm³、城市煤气 (CG)低位发热值4,000kcal/Nm³、焦炉煤气低位发热值4,200kcal/Nm³、柴 油低位发热值10,200kcal/kg、甲醇低位发热值4650kcal/kg为标准计算。
六大环节,二十四条措施,诚心,用心,放心!



















